聚焦公司动态,解读选矿知识,剖析行业热点,分享选矿经验,我们将鑫海动态及时呈现给您。在这里,您可以更深入、更全面地了解鑫海矿业。
2019-11-29 来源:鑫海矿业 (4749次浏览)
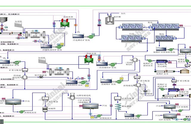
随着矿物资源贫化,选矿设备大型化、智能化及选矿工艺的不断发展,选矿厂也对设备效率和可靠性、工艺参数的稳定及各段产品的质量提出了更高的要求,由此促进了选矿综合自动化技术的发展,并逐渐成为现代选矿必不可少的技术手段之一。目前,选矿综合自动化技术已成为选矿厂正常生产的必要手段和提高选矿厂综合效益的有效途径。
为满足现代化选矿厂的生产需求,鑫海矿业从事选矿厂自动化设计与工程十余年,在工业自动化控制领域积累了丰富的经验,为全球多个选矿厂成功应用其选矿综合自动化控制系统,不仅保证了选矿质量和生产指标,提高了生产效率,还大大降低了选矿过程中的人工成本及能耗,优化了选矿厂操作过程。
针对选矿生产过程,采用在线检测仪表、自动执行器、控制器、计算机技术和自动控制方法,对生产设备和工艺流程进行监测、模拟、控制和管理,以优化(减少)配置岗位人员、提高整个流程的生产效率和产品质量,降低企业生产成本,提高企业竞争力。
·破碎生产工艺流程顺序控制。破碎设备间实现电气连锁保护,设备启停按顺序进行,实现设备的集中连锁启停、局部连锁启停以及连锁保护控制。
·破碎生产工艺流程过程控制及参数检测。对破碎系统中重要的大型设备或对生产流程有重要影响的设备进行过程控制,保证设备始终处于高效运行状态。
·破碎生产的安全监控。对影响生产的主要参数进行检测报警并参与系统连锁。
·减轻工人劳动强度,减少设备的故障率和维修量,实现减员增效的目标。
·在稳定磨矿细度的前提下尽可能提高磨机的处理能力。自动调整给矿量、给矿水的大小,避免磨机发生“涨肚”和“空腹”。通过自动控制系统的实施,与传统人工手动控制相比,处理量可提高2%-3%以上。
·根据工艺要求及矿石性质变化,稳定磨机的磨矿浓度,使分级生产过程平稳、工艺指标稳定。
·建立旋流器给矿浓度和压力检测与控制回路以及给矿泵池液位检测与控制回路等,保证旋流器的分级效果,使矿浆溢流粒度满足工艺要求,为下道工序输送高质量的矿浆、提高回收率创造条件。
·检测矿浆泵池液位,及时调节渣浆泵运行频率,防止泵池发生冒矿或抽空现象。
·通过对全流程中的设备运行状态进行检测、实时监控以及启停控制(磨机等大型设备的启停做特殊考虑),减少设备故障率,提高作业率。
·通过自动化系统的实施,提高工人素质和知识水平,减轻工人劳动强度,使工人有更多时间去思考问题和创新,助推企业的长久发展。
视频监控系统采用先进的高清网络红外数字监控系统,所有的视频采集图像在中心机房显示、存储、控制。本项目监控系统设备分为三个部分组成,即前端高清红外数字网络摄像部分、传输线路部分、终端视频显示和存储控制部分。
选矿行业大屏拼接系统主要用于显示视频监控画面和DCS工艺流程画面等,主要设置于控制室,对整个选厂进行集中监控和控制。
目前大屏幕拼接墙基本的功能要求:单屏显示、全屏显示、任意分割、图像抓屏和网络抓屏等功能,操作更加灵活、多变。
鑫海矿业为摩洛哥某银矿选矿厂采用的选矿综合自动化控制系统,自动化生产操作人员只需通过集中控制室就可以掌握整个选厂生产过程的相关参数和设备运转情况。集中控制室每班配置2人,每天三个班次,现场推行无人值守,并配置巡检工对现场设备运行情况进行定期巡检。目前,该选矿综合自动化控制系统已经运行两年,现场仪表和控制设备均运行良好,获得了客户的高度赞赏。
斐济某金矿选矿厂项目日处理量为3000多吨金尾矿和2000吨金原矿。鑫海矿业为其配置的自动化控制系统包括:金原矿浮选控制系统、金细泥浮选自动化控制系统、焙烧氰化。系统采用先进的检测仪表、电气控制系统和现场总线控制系统。在自动化控制系统设计过程中,鑫海矿业融合了先进控制技术、信息技术、网络通讯技术及计算机技术,从而为其构建了先进的选矿自动控制系统。该项目自动化的实施,不仅稳定了工艺流程,提高了产品回收率和品位,而且明显降低了系统维护成本,优化了操作人员岗位,减轻了劳动强度。
鑫海矿业为巴基斯坦某铜矿选矿厂配置的自动化控制系统选用了两套PLC控制系统,主要完成破碎流程与球磨机浓度控制流程信号采集与控制。系统上位机监控具备现场集中监视和操作控制功能,实现控制工艺流程的动态显示(各种运行信号电机电流、料位、破碎系统设备的运行状态等均在工艺图上显示),对现场设备的集中控制或单台控制,各类数据报表、变量趋势、操作记录、报警记录查询等功能。
内容版权归鑫海矿业所有
未经许可不可擅自使用如需转载文章
请联系我们授权
侵权必究!
浓密机是一种对固液进行分离的工业设备,广泛应用于湿法冶金、选矿厂、化工厂等需要固液富集分离的生产场所,主要适用于浸出液浓缩和废水处理等。
在选矿厂中,振动筛是常用的分级设备之一,振动筛的筛分效果对后续作业的意义非常重大,因此如何改善振动筛的筛分效果是一项需要考虑的问题,下面我们将简单分析一下有哪些因素对筛分效果产生影响,如何通过改变这些因素来提高振动筛筛分效果。

您可以在下面表格填写您的需求信息,我们的技术与销售人员会尽快与您取得联系。为保证能及时处理您的信息,请务必准确填写您的联系电话!